编者按:本文来自blockin.ai,原文标题《UniV3的LP在持续亏损中苦苦挣扎,CeFi到DeFi的迁移是否会成为LP扭亏为盈的救命稻草?》,Odaily星球日报经授权转载发布。
近日,Alex在Twitter平台发布一篇关于LP在Uniswap V3 ETH/USDC中损失约1亿美元的发现,对Uniswap V3的数据服务和策略研究提出质疑。(Odaily星球日报也编译了这篇文章。)Blockin团队一直致力于UniswapV3中LPs和POOLs的损益研究,这次专门针对UniV3币池的盈利状态展开进一步研究,希望对UniV3的LP是否在持续亏损这一命题提供有效的数据证明。
为了了解不同币对类型对池子收益的影响,我们针对709个TVL大于52个ETH并且有5次以上swap事件的币池,汇总了其自创建到2022年10月26日所有仓位信息。通过计算仓位每小时赚取的fees、无偿损失、净值、gas,可以得到池子每小时收益率,并累计自创建以来和最近6个月币池整体的挖矿年化收益率、净年化收益率。
为了区分币池类型(双非稳定币池、单稳定币池、双稳定币池),我们将DAI、USDC、USDT、TUSD作为认可度较高的稳定币,其他币作为非稳定币,在对币池进行分类。
从不同币对类型的池子损益分布来看,86.27%的单边稳定币池和79.15%的双非稳定币池自创建至今净年化收益率都小于0,净年化收益率中位数分别为-52.64%、63.08%。近六个月以来,双非稳定币的净年化收益率75分位数甚至达到了-67.56%。这表明从很长的时间来看,大部分单边稳定币池和双非稳定币池都在亏损;而双稳定币池的挖矿收益虽然很低,但是70%的双稳定币池整体收益率为正,近六个月盈利的双稳定币池达到90%,虽然净年化收益率的75分位数还不到10%。


对币池进行排名,发现TVL前20的大池子在近六个月有14个池子净收益率为负,其中12个池子净收益率低于-50%,而自建仓以来仅有4个大型币池的净收益率为正,且最高不到10%,另有9个池子净收益率低于-50%;


以USDC-WETH 0.3%池子为例,绘制自池子创建以来到2022年10月26日期间所有仓位和已确认损益仓位的fees、无偿损失以及净损益的单日折线图和累计折线图,发现很多时候fees无法覆盖无偿损失,导致了累计净损益已达到-1.128亿美元。然而净损益也有上升时期,如2021年6月25日中旬至2021年12月1日期间,累计pnl自-8196万美元上升至4217万美元;2022年6月18日至2022年10月26日期间,累计pnl自-1.853亿美元上升至-1.143亿美元。


对Uniswap-V3中84129个有过挖矿记录的LP统计发现,58925个LP处于亏损状态,亏损比例达到了70.04%,另外,43.64%LP在挖矿期间净年化收益率小于-100%,仅有11.85%LP在挖矿期间净年化收益率大于100%(平均挖矿时长35.26天)。

有些人认为可能有专业团队的大规模基金机构能够抵抗这种亏损状态,实时上我们发现当前Uniswap-V3中仓位总净值最大的前20个LP地址中,只有5个LP有所盈利,而按单位净值估算净年化收益率后,只有2个大户净收益率为正,其中只有一个LPnetapr达到了2730.19%(该LP实际只在2022年11月10日挖矿10个小时),另一个LP的netapr为12.11%(该LP实际自2022年6月16日挖矿至今)。

值得深思的是,究竟什么原因支撑了这些LP在持续亏损的情况下仍然愿意在Uniswap-V3协议中挖矿?
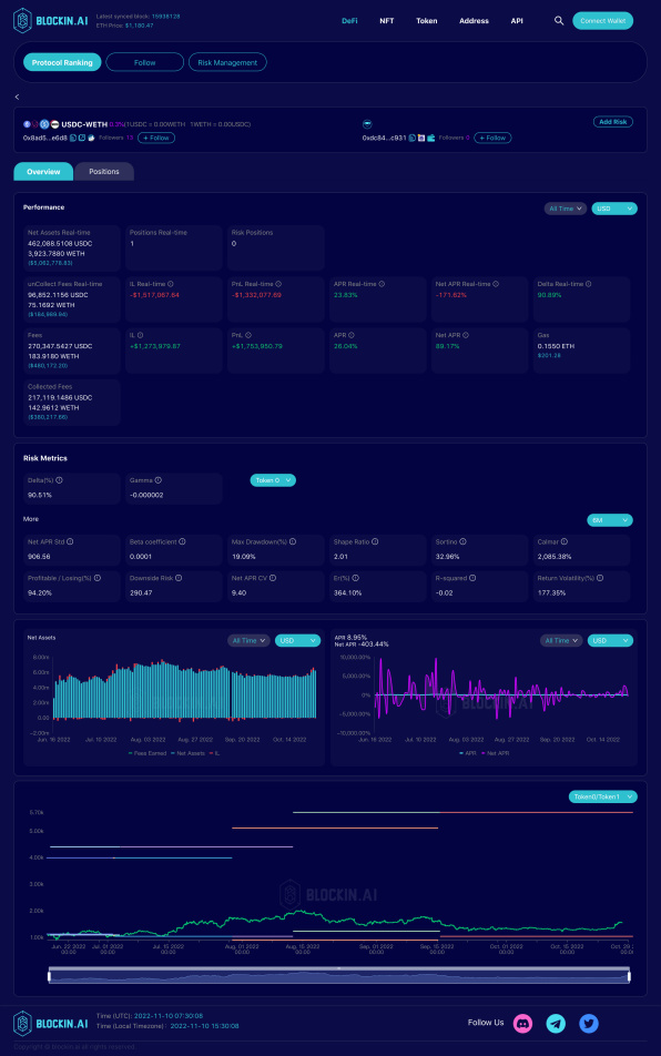
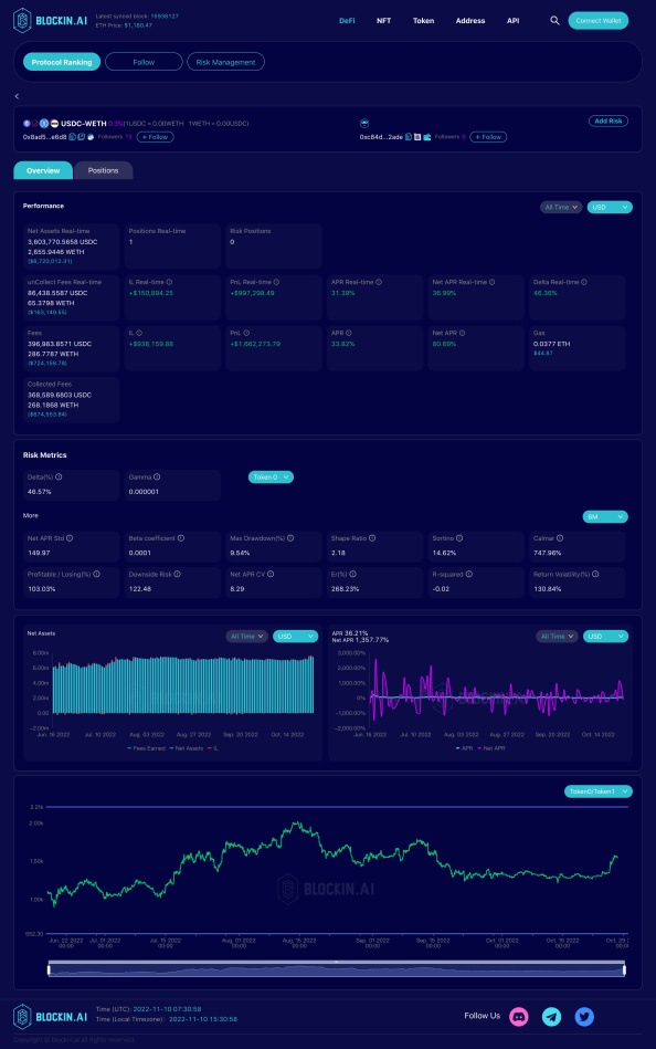
我们查看了USDC-WETH 0.3%中当前仓位净值最大的LP的挖矿行为(LP地址:0x741aa7cfb2c7bf2a1e7d4da2e3df6a56ca4131f3),该LP自2021年5月26日第一次进入USDC-WETH 0.3%币池挖矿以来,持续调整仓位,并且有不断调整从区间宽度、调仓频率等策略,然而从他的损益曲线看,除了少数时间段pnl向上倾斜,大部分时间亏损不断扩大。因此我们有理由怀疑这类大户可能在其他协议中有对冲行为来弥补V3内的损失,或是V3被当作了其他币价策略的期权对冲工具。


我们也查看了在USDC-WETH 0.3%中历史收益pnl最高的LP排名,选取在近一个月有挖矿行动的两个LP大户,发现他们具有相同的特点,从2022年6月进入,设置超宽的上下限范围,并且以很低的频率调仓或是不调仓。从风险指标来看,二者的sharpe值均在高于2,最大回撤率分别为19.09%、9.54%,日盈亏比分别为94.20%、103.03%。
两个LP策略区别在于LP1的下区间设的比较窄,在1000 USDC/WETH左右,因此以USDC本位的风险敞口达到了90.51%,下行风险为290.47;LP2的下区间设置在约552 USDC/WETH,因此以USDC本位的风险敞口为46.57%,下行风险为122.48。
不难发现,这两个LP能够盈利的主要原因在于2022年6月至今价格相对稳定,没有大幅下跌,即使是币价波动的时期价格也处于上下限之间,无偿损失并没有被确认。
LP地址分别为:0xdc848a72842d943b87926ae27ee05f1e949ec931、0xc84def0f58df9f25f1099ed477da7b27ac422ade


Uniswap V3的盈利模式是多样的,并不是所有LP都以U本位计算盈亏,部分LP也以某个币种的数量增长作为盈利目标,因此我们分别统计了各币池以token0、token1为本位币的累计损益。
令人惊讶的是,从TVL前20的币池表现中发现,有13个币池无论以token0本位还是token1本位计无偿损失都是亏损状态,其中除了UNI-WETH 0.3%外与WETH现关联的剩余币池都是两个币本位无偿损失同时亏损。在常规认知中一个币本位无偿损失的增加意味着另一个币本位无偿损失的减少,当两方阵营同时亏损时,我们很难猜想实际的获利对象究竟是谁,毕竟进行兑换交易的用户也认为他们受到滑点影响蒙受了损失。
近日,受FTX挤兑危机影响,中心化交易所的信用问题遭到质疑,这导致了去中心化交易所的交易量在一个月内猛烈增长,其中Uniswap V3交易量增长了898%。更高的交易量在TVL不变的情况下意味着fees将会增长,这给其中的LP带来了希望,以USDC-WETH 0.3%币池为例,当前该币池的日均交易额为1.164亿美元,当日均交易额达到1.867亿美元以上,即TVL稳定在当前水平且交易量达到当前的1.6倍以上时,fees将能够覆盖无偿损失,大部分LP将能够实现盈利。
作为AMM的标志性协议项目,目前Uniswap V3交易量占据以太坊DEX交易量的50%以上,若用户在这次事件中强化了对去中心化交易所的信仰,这将是Uniswap V3中LP扭亏为盈的转机。