原文作者:Sergio Gallardo ( Messari Crypto 、InternDAO 、SonergyGames)
原文编译:Cecilia
本文来自微信公众号 bfrenz DAO,Odaily星球日报经授权转载发布。
我们经常听人说, DYOR ( do your own research ) 自己研究,那具体要怎么深度研究,踩准热点,抓住项目核心价值呢?众所周知,真正的 Web3er 要有自己下功夫研究的决心,而不是人云亦云。
所以,今天我们总结了 Sergio Gallardo 的两条长推,除了大家常用的 Nansen 、 Dune 、 DefiLlama 和 Parsec ,一共介绍了 20 个加密领域的研究工具、资源库,很多小众的工具,但是确实能够帮助到我们日常中深度研究 Web3 、加密领域,挖掘项目。希望能帮你找到 alpha!(文中 @ 皆为推特用户名)
这个机器人由 @0xCheck 构建,类似于 Nansen ,它允许你为特定钱包、资金池或 NFT 的任何动向,免费设置 Telegram 上的通知。按需操作。
Telegram 链接
功能很强大,想玩转的话可以看这个完整教程。

这个 Discord 由 @slurpxbt 创建,追踪超过 500 个钱包,包括加密基金、交易所、协议财库、项目创始人和一些加密 KOL 账户。
Discord 链接


@tallyxyzTally 可以实时追踪不同 EVM 的任何链上治理提案,也是建设一个 DAO 的好工具。

这是由 @InternDAO的实习生打造的另一个机器人。每当一个项目在各大媒体 / 博客更新新文章时,这个机器人就会向你发送一条 Telegram 通知。许多项目在发 Twiiter 宣布大动作之前都会先更新他们的博客。想要快人一步,你懂的。

@Token_Unlocks是我最喜欢的跟踪代币解锁的工具。他们的 dashboard 非常的简洁明了。只要你选择一个想要了解的项目,它会提供很多关于该项目的代币经济学的资讯和细节。这个工具能帮你及时了解代币解锁时间表。
官网



@openbb_finance是一个投资研究的应用程序,允许用户在 python 环境中免费使用 Bloomberg 彭博终端的许多功能。热知识:一个彭博终端一年会员费 2.4 万美元。
更多介绍

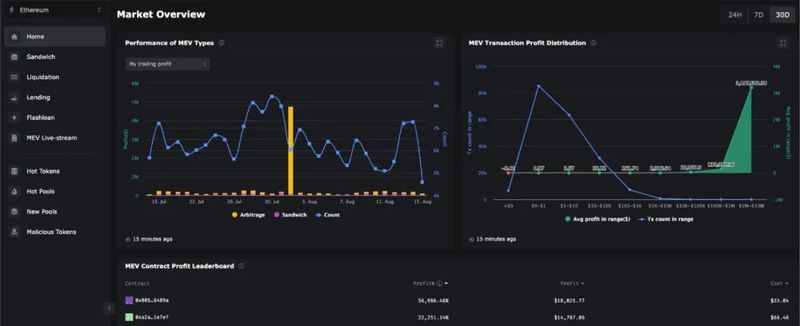
@Eigenphi是我最喜欢的 MEV 工具之一。可以跟踪三明治攻击、闪电贷,并识别各网站上的恶意代币。
https://twitter.com/Eigenphi

Zeromev 根据 MEV 对用户的危害程度来分类。它区分了最具攻击性,以及其他类型的MEV ,也可以通过钱包或区块可视化。
官网
一个基础操作的视频

@0xCoindixCoindix 追踪了横跨 27 个区块链中,涵盖了超过 10,000 个机枪池,并允许用户根据协议、区块链、收益类型或 TVL 进行筛选过滤。
下面是一个根据 APY 排序,选出所有 TVL 大于 $100 万的稳定币机枪池。

@laevitas1Laevitas 是一个数据分析平台。这可能是我最喜欢的追踪加密衍生品和资金费率的程序了。
他们的 dashboard 上有很多有趣的数据,我强烈建议大家去看看。
官网

@Artemis__xyz的 GokuStats 是一个非常棒的追踪平台,它可以追踪开发人员在数百条区块链上的活动,并随着时间的推移持续识别出变化。你还可以比较一个区块链内不同 dApps 的活动。
官网


@Web3Alerts是早期识别新项目的好工具。他们的部分内容是付费的,但他们也在 Twitter 上分享一些 alpha 信息。值得把他们的推特设置提醒。如果你想了解更多,可以观看这条推的演示。
官网
@AppBreadcrumbs 是一个区块链可视化工具,允许用户输入钱包地址并查看该地址以前的交互以及这些交互是如何连接的。这张图片可以帮你更好地理解它是怎么工作的:
官网

@ScopeProtocol提供我所知道的最好的免费钱包追踪服务。它包括了各个加密 VC 和基金,并可以将它们的不同钱包聚集在一个视图中。以下展示了 Jump Capital 的:

我目前仍然在使用 @OpenAI的GPT-3。我们可以粘贴一个长文本上去,然后它会自动给出一个简短的摘要。看看我用比特币白皮书和最新的 @CryptoHayes做的测试:

Web3 领域信息更新迭代快,很多项目也会发长文、长篇白皮书,可以用总结摘要功能省不少时间。
@sovereignsignal制作了我很长一段时间以来见过的最好的加密资源链接汇总。你在加密领域中可能需要的一切都可以在这里找到,包括新闻汇集、研究工具、求职公告板,以及其它数百个有用的链接。
https://t.co/hZcPQnsIyb
@DefiLlama 确实很知名,但是感谢 @0xngmi 和 @0xstrobe 最近添加了清算追踪功能,现在可以免费获得超级有用的数据了。
https://defillama.com/liquidations/WBTC

@hansolar21是@InternDAO的成员之一,他创建了一个很全的资源库,其中包含了一些关于加密货币期权的资源和数据。到目前为止,我最喜欢的分析工具是 @GenesisVol
https://twitter.com/hansolar21/status/1564449430786703360

https://hansolar.notion.site/Crypto-x-Options-Repository-7747ab5b44dd4403bc672c98296ec38e
@revertfinance 是 AMM (自动化做市商)流动性供应商(Liquidity Provider, LP ) 的绝佳平台。Revert 让人们可以查看不同 LP 位置的性能,并从 Revert 上的 Dashboard 直接管理它们。对于有 AMM 需求的是非常有帮助的工具。
官网


我最喜欢 nansen 的一个功能,就是它能够选择两个代币并查看重叠持有者的情况(既有A,又有 B)。比如我们就可以用 AAVE 和 WOO 代币作为范例:

记得一定要 DYOR 。如果对你有帮助的话,也可以将它分享给其他人上车哦。