原文作者:Sergio Gallardo
原文编译:0x214,BlockBeats
除去大家耳熟能详的加密市场工具 Nansen、Dune、DefiLlama 和 Parsec 等,加密 KOLSergio Gallardo在其个人社交平台上分享了 10 个相对小众但同样强大的加密研究工具,BlockBeats 对其整理翻译如下:
官方链接
这是一个和 Nansen 智能警报类似的定制通知机器人,能让你在 Telegram 上免费收到及时通知,以获取关于特定钱包、资金池或 NFT 合集的最新动向。

点击获取完整教程。
官方链接
这个 Discord 可以追踪超过 500 个钱包,包括基金、交易平台、协议金库、创始人和 加密 KOL 账户。 点击获取更多信息。

官方链接
Tally 是一个 DAO 运营平台,可以及时了解不同 EVM 链上的任何治理提案。

官方链接
每当项目在其媒体/博客上更新文章时,这个机器人 bot 都会向你发送一条 Telegram 消息,因为很多项目更新博客之后才会发推特宣传。

官方链接
TokenUnlocks是我个人最喜欢的 Token 解锁追踪工具,仪表板非常简洁、直观。你可以选择追踪不同的项目,这个仪表会提供其 Token 经济学的许多细节和数据。


官方链接
OpenBB 是一个投资研究应用程序,允许用户在基于 Python 的环境中免费使用彭博社的许多功能。
点击获取更多信息。

官方链接
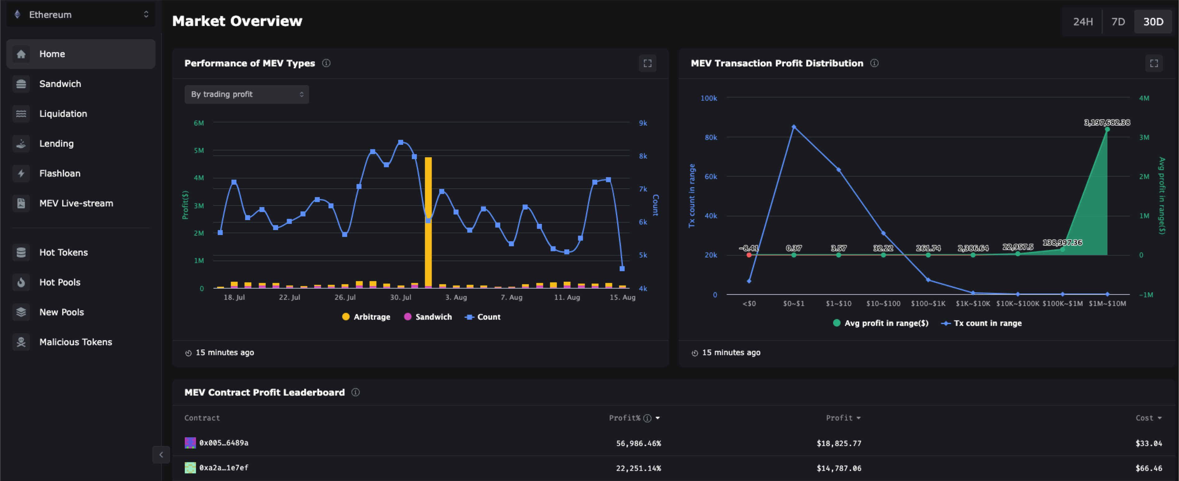
Eigenohi 是我最喜欢的 MEV 工具之一,可以用来追踪三明治攻击(sandwich attacks)、闪电贷和识别网站中的恶意 Token。

官方链接
根据对用户的危害程度,ZeroMev 对 MEV 进行分类,将抢先交易和其他类型的 MEV 区分开来。它可以按钱包或按区块类别进行可视化展示。
点击观看演示视频教程。

官方链接
这个工具监控 27 条区链上的 10000 多个金库,并允许用户选取不同标签进行筛选展示,比如协议、区块链、收益率或 TVL 等。
请看下图示例:按APY排序,TVL 大于 100 万美元的 Stablecoin 收益机会排序。

官方链接
Laevitas 是一个数据分析平台,这可能是我最喜欢的追踪加密货币中衍生品和资金利率的应用程序。其仪表盘提供了许多有参考价值的数据,我强烈推荐大家去看看。

当然,无论多么强大的工具都不能替代自主研究的过程,要始终记得 DYOR。