手机赚钱资讯推荐,使你爱上手机赚钱,来萌手赚网吧

最新文章
项目头条
社交电商
推荐福利
苹果赚钱
推广赚钱
    Hyperlane研究报告:采用模块化设计,可轻松无缝地转移资产的跨链协议

    Hyperlane研究报告:采用模块化设计,可轻松无缝地转移资产的跨链协议

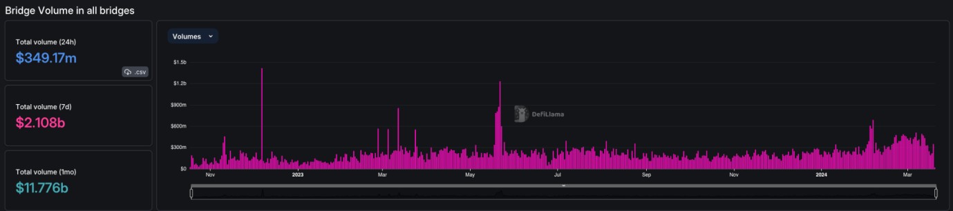
    Opening Remarks 在Web3的世界中,安全且轻松地跨区块链共享数据是关键。为了克服加密空间中的互操作性挑战,桥接技术至关重要,它连接不同的区块链,以实现代币交换和流动性提升。 上个月,所有桥接的组合交易量超过了110亿美元,凸显了它们在行业中的关键作用。 来源: DeFiLlama 跨链桥不仅仅是转移代币;它们使得跨区块链的各种操作成为可能,从治理到启动新代币,再到增强游戏体验。 特别是任意消息桥(AMBs)开启了传输各...

    
                        黑神话:悟空仙丹都有哪些种类,从哪里可以拿到

    黑神话:悟空仙丹都有哪些种类,从哪里可以拿到

    往常我们所在小说中,电视剧中,电影中看到的的仙丹妙药,是帮助主角提升实力,突破上限的一种服用品。黑神话:悟空则是从另一方面延续了这种传统观念上的设定:游戏中也存在所谓从天庭赐福给其他人物的仙丹妙药,非常珍贵,主角服用的话,可根据仙丹的种类,提升自身的血量上限,法力上限和体力上限,让玩家有着更多可以操作的...

    加密社区发展新武器:Meme代币

    加密社区发展新武器:Meme代币

    币圈下一件大事可能会从流行的meme币开始。 一种新兴的市场推广策略(GTM)是借助当下流行的meme币。虽然传统的市场推广策略包括首先建立一个产品,然后通过营销和meme来建立一个围绕它的社区,而目前这种新的玩法则是围绕一个meme确定一个充满活力的用户社区,然后构建一个包含该代币的产品。 通过推出一个与流行meme币原生集成的项目,新的应用程序/基础设施可以调动meme 持有者的积极性,他们可以从他们的代币中获得更多的效用。 以下是...

    加密貨幣稅務軟體公司TaxBit已裁員80人近總員工數四成

    加密貨幣稅務軟體公司TaxBit已裁員80人近總員工數四成

    WEEX Blog 唯客博客, PANews 6月11日消息,據美國科技媒體The Information報道,知情人士和公司發言人表示,加密貨幣稅務軟體公司TaxBit已經裁員80人,占員工總數的近40%。Taxbit在加密貨幣繁榮時期從洞見創投、老虎全球等機構籌集資金后,估值近15億美元。據此前報道,TaxBit首席執行官Austin Woodword已辭職並將擔任董事會主席,首席運...

    TRUMP短时跌超50%,池子内资金仅有310万美元,用户需谨防RUG风险

    TRUMP短时跌超50%,池子内资金仅有310万美元,用户需谨防RUG风险

    萌币网 消息,1 月 18 日,据 GMGN 行情数据显示,「特朗普正牌 Meme 币」TRUMP 价格出现剧烈波动,短时跌超 50%,目前市值暂报 13 亿美元,但池子内资金仅有 310 万美元。 萌币网 此前报道,特朗普在其 truth social 社交账号上发文宣布,将推出个人 Meme 币$TRUMP,用户需访问域名为「gettrumpmemes」的网站以获得该 meme,目前不排除被盗可能。 萌币网 注:用户需谨慎对待,...

    數據:Wintermute一天前向幣安存入230萬枚MATIC或進行拋售

    數據:Wintermute一天前向幣安存入230萬枚MATIC或進行拋售

    WEEX Blog 唯客博客, PANews 6月11日消息,數據平台0xScope發推稱,Wintermute在一天前向幣安存入230萬枚MATIC,似乎參與了MATIC近日的拋售。此前,已有超 2252 萬枚 MATIC 從 Jump 控制的 Robinhood 平台地址轉出,且大部分被轉入交易所。 WEEX唯客交易所官網:www.weex.com ...

    「特朗普正牌Meme币」TRUMP市值触及15亿美元

    「特朗普正牌Meme币」TRUMP市值触及15亿美元

    萌币网 消息,1 月 18 日,据 GMGN 行情数据显示,「特朗普正牌 Meme 币」TRUMP 市值上涨触及 15 亿美元,半小时内交易额达 1.23 亿美元。 萌币网 此前报道,特朗普在其 truth social 社交账号上发文宣布,将推出个人 Meme 币$TRUMP,用户需访问域名为「gettrumpmemes」的网站以获得该 meme,目前不排除被盗可能。 萌币网 注:用户需谨慎对待,谨防账号被盗可能,萌币网 将持续跟...

    「特朗普正牌Meme币」上线暂报10亿市值,用户需注意账号被盗风险

    「特朗普正牌Meme币」上线暂报10亿市值,用户需注意账号被盗风险

    萌币网 消息,1 月 18 日,据 GMGN 行情数据显示,「特朗普正牌 Meme 币」TRUMP 上线暂报 10 亿市值,交易额达 8620 万美元。 萌币网 此前报道,特朗普在其 truth social 社交账号上发文宣布,将推出个人 Meme 币$TRUMP,用户需访问域名为「gettrumpmemes」的网站以获得该 meme,目前不排除被盗可能。 萌币网 注:该 Meme 币上线市值过高,用户需谨慎对待,谨防账号被盗可能...

    海外KOL Ben Armstrong推特賬號被黑併發布虛假信息,請當心風險

    海外KOL Ben Armstrong推特賬號被黑併發布虛假信息,請當心風險

    WEEX Blog 唯客博客, PANews 6月11日消息,ZenGo CEO Ouriel Ohayon發推稱,BitBoy Crypto創始人Ben Armstrong的推特賬號被黑,並被用於推廣加密騙局以盜取用戶NFT資產,同樣的騙局襲擊了 garry tan、peter schiff 等,請用戶注意防範相關風險。另據加密KOL ZachXBT,這是同一團伙作案,目前已竊取了超過...

    Solana基金會:不同意美國證券交易委員會將SOL定性為證券

    Solana基金會:不同意美國證券交易委員會將SOL定性為證券

    WEEX Blog 唯客博客, PANews 6月11日消息,Solana 基金會官推發布聲明稱,不同意美國證券交易委員會將 SOL 定性為證券,美國政策制定者應作為建設性的監管合作夥伴參與到加密行業,以便為數以千計在數字資產領域建設的企業家提供法律清晰度。Solana 擁有加密行業內最強大的建設者社區,也將會繼續構建優質項目和產品,Solana 基金會將致力於為加密行業長期建設的人提供...

二维码