学生作者|@elliett2077
指导老师|@CryptoScott_ETH
首发时间 | 2023.8.11

a. 订单簿
本质上是一种匹配机制,匹配买入和卖出订单。但对流动性依赖做市商,存在监管风险。代表项目:dYdX。
b. 资金池
单一资产 DAI 作为 LP :不保本,缓冲机制。代表项目:gTrade
一揽子资产做为 LP :提供全局流动性。代表项目:GMX
合成资产:全局债务,减少现货摩擦。代表项目:Kwenta
vAMM 模式:保护抵押品,零无常损失。代表项目:Perpetua Protocol


2018年 DeFi 诞生,并在2020年的 DeFi Summer 达到了前所未有的盛况。随着现货 DEX 的不断发展成熟,衍生品 DEX 逐渐蓬勃生长。DeFi Summer 三年后的今天,dYdX、GMX、SNX 带领的衍生品 DEX 赛道市值突破 20 亿美元,约占 Defi 总市值的 7.9%。

如果说 DeFi Summer 是衍生品 DEX 的宇宙大爆炸,从万籁俱寂,“bang”的一声,一切诞生,耀眼夺目。那么 FTX 申请破产则可以说是衍生品 DEX 发展上的超新星爆发。爆炸的辐射照亮了整个加密市场的同时,它所遗留的物质与能量也触发了新恒星的形成。FTX 的倒台让人们前所未有的对中心化交易所产生怀疑,这个时刻,去中心化衍生品交易所的时代到来了。

归咎于估值泡沫以及大量资本的撤出,2022年至2023年,DeFi 协议总市值为 179 亿美元,跌幅高达 72.9%。尽管2022年是 DeFi 协议的寒冬,相较于借贷协议和收益聚合器 80.5% 和 85.3%的下降,衍生品的市场的情况较为乐观,整体同比下降了 65.0%,但市场份额上升至 7.9%,反超收益率聚合器,这得益于 GMX 和 Gains Network 等去中心化永续合约交易所的强劲增长。
衍生品市场概况:衍生品交易量增长快,体量远超现货。
传统资产类别中,衍生品的交易量远高于现货市场。以外汇市场为例,衍生品成交额为现货的 3 倍。近年,受疫情肆虐和经济波动影响,衍生品交易大幅上升。2022 年全球期货与期权成交量为 838.48 亿手,同比增加 33.98%。
在加密货币世界中,据 TokenInsight 数据显示,衍生品交易现在占整个加密货币市场的 68.77%,仅为现货的 2 倍,比例不及传统资产。The Block 显示,加密货币两大主流资产,以太坊和比特币的现货与衍生品交易量比率为 0.13 和 0.23,衍生品体量远超现货。
2023年1月份加密衍生品交易量较 2022 年 12 月增长 76.1%,达到 2.04 万亿美元。随着加密货币市场的逐渐完善和成熟,其发展趋势一如传统金融市场,各类衍生品产品的规模将不断扩大,体量远超现货,潜力巨大。

横向对比:绝大部分衍生品交易在 CEX 上进行,DEX 占比极低。
目前所有衍生品交易量中,只有 3% 在 DEX 上进行,其余 97% 的衍生品交易量均在 CEX 上执行。衍生品交易量排名前十的交易所中仅有 dYdX 占有一席之地。衍生品市场被 CEX 绝对垄断,衍生品 DEX 仅占据极小市场份额,并不能动摇 CEX 的地位。

垂直对比:衍生品 DEX 市场占有率明显不如现货 DEX。
衍生品市场中,DEX 交易量仅占总交易量的 1.3%;而在现货市场中,这一比例接近 6%,最大的中心化交易所币安市场份额仅为 16.95%,是其衍生品市场份额的二分之一。表明在去中心化交易所内部,其衍生品远不如现货成熟,具有较大的上升空间。


虽然 FTX 事件确实动摇了用户对中心化交易所的信心,并提高了用户对中央实体托管相关风险的认识,但在许多方面,DEX 仍然落后于 CEX,包括较高的交易费用与使用门槛、有限的交易功能以及资金损失风险。因此,在实现大规模采用之前,DEX 仍有很长的路要走。
尽管订单簿模式在流动性深度和价格发现方面表现出色,但由于技术限制,即使对于 dYdX 这样拥有最高的交易量的永续合约 DEX 而言,实施完全链上订单簿系统也具有一定挑战性。因此,dYdX 需要借助亚马逊网络服务(Amazon Web Services)在链下进行订单的匹配,而非完全链上匹配。
此外,订单簿模式还面临潜在的监管风险。订单簿模式需要深度流动性,因此它的顺利运行非常依赖做市商。在美国,做市商受到证券交易委员会(SEC)和金融业监管局(FINRA)等金融当局的严格监管,并需要遵守证券法律法规和政府的反洗钱要求。FTX 事件也进一步暴露了做市商所面临的风险,这些风险可能会直接影响 dYdX 等订单簿交易所的稳定性。
虽然目前 AMM 模式有许多创新性设计和缺陷的改进,例如虚拟自动做市商 (vAMM)、混合 AMM 、MEV 捕获 AMM 等,但当前的设计仍不完善,仍需要大量试错和不断的产品迭代。
此外,目前的大多数衍生品协议灵感源自 Uniswap V2 现货市场模型,都拥有一个无上限的流动性池和一个自动做市商模型。但这种模型的缺陷是对 LP 风险管理系统和 LP 激励有着较高的要求,需要通过强风控和高激励来对冲较高的风险、激发LP 动力。

GMX 模式的成功让很多团队纷纷模仿,市场上也出现了很多 GMX 仿盘,如 Vela Exchange、Mummy Finance、Level Finance 等。但由于机制和实现方式的雷同,这些产品很难脱颖而出,在交易量和手续费收入上也很难超越模仿者。用户体验方面也很难企及拥有7*24H客服、完善资金追回机制的中心化交易所。
按照事物发展规律,加密货币会像传统金融一般,衍生品交易量远超现货,衍生品潜力十足。此外,对于去中心化交易所而言 Uniswap 和 Pancakeswap 交易量在顶峰时已经与中心化交易所相差不足 10 倍,而去中心化衍生品交易量与中心化衍生品交易量依然差了几个数量级 ( Binance 每日衍生品交易量已经超过 500 亿美元,而所有去中心化衍生品交易所的日交易量之和仍在 1 亿美元左右)。
衍生品市场中,中心化交易所 Binance、OKX、Bybit 占据了绝大部分市场,永续合约头部协议 dYdX 在衍生品市场中仅占 0.86% 的交易量,但在永续合约细分赛道中有着 89.67% 市场占有率。由此可见,衍生品 DEX 渗透率极低,这也意味着 DEX 有着极大的发展空间。
动荡市场更适合衍生品交易。波动剧烈的行情不光能增加协议手续费收入,也能让衍生品有更多的用武之地。在熊市时,衍生品往往更受欢迎,不但可以可以利用做空机制套利,也可以通过套保和对冲来减少风险敞口。
此外,市场动荡使得用户信心不足,会更加关注中心化交易相关风险,更趋向于选择衍生品 DEX 进行交易。但相反如果市场经历了一个长期的稳定期,用户不太关注中心化的潜在风险,更愿意接受 CEX 的便利和效率。
衍生品 DEX 最大的竞争不是彼此,而是占据绝对统治地位的 CEX 巨头,Binance,Bybit,OKX 其中任一单独一个中心化交易所的衍生品交易量就已远超 DEX 总体交易量。对于衍生品 DEX 来说,关键是如何从中心化交易所手中分蛋糕。
幸运的是,愈加严苛的监管政策为 DEX 挣得了一丝喘息之机。FTX 的暴雷、SEC 对 Binance 和 Coinbase 的调查,这些事件使得用户担心如果监管机构要取缔中心化交易所,自己是否要寻找其他交易机会。这将会给 DEX 带来更多的短期需求。但长期来看,DEX 如何降低交易成本、提高用户体验才是留存用户的关键。

公链分布:
衍生品交易主要发生在 Layer 2,其中 Optimism 以 $9.01B 的链上月交易量独占半壁江山,Arbitrum 则为 $6.3B 占 35 %,BSC链上交易量为 $1.33B 占 8 %,其余公链共分 10 % 的市场份额。值得一提的是,过去一个月,zkSync Era 链上衍生品交易量提高了 10 倍,7月总交易额为 $39.4M ,是 Solana 的四倍。
值得一提的是,诸多 Layer 1 和其他公链的头部衍生品协议也正在逐步向 Layer 2 拓展,例如诞生在 BSC 的 Level Finance,最近已经上线 Arbitrum,原生 Avalanche 的 Futureswap 也在 Arbitrum 上进行 V3 版本部署。Layer 2 以其优越的性能和低廉的费用既孕育了新的协议,更吸引了老牌协议的部署。

交易量:
对比 24H 交易量,订单簿类 DEX 显著高于资金池类,其中订单池 DEX 中 dYdX 占绝对主导地位,是市场上规模最大、使用最多的永续合约,日交易量达到 $873.94M,是所有资金池永续合约 DEX 总交易量的 1.5倍。资金池 DEX 中,Kwenta、GMX、Vertex 日交易量均超过 $100M, 各占总交易量的 20%,gTrade 占 12% ,为 $68M。

市值、TVL:
在市值方面,dYdX 依旧保持领先,以 $339M 占衍生品 DEX 总市值的三分之一,GMX 和 gTrade 分别以 $258M 和 $131M 位居第二第三。TVL层面,GMX 以 $560M 的资产总价值超过其他所有协议锁仓价值的总和,GMX 交易量不如 dYdX 但 TVL 却远超的原因在于 dYdX 为订单簿机制,由做市商提供流动性,无需大量 LP。(因 Kwenta 流动性背靠 Synthetix,故不作统计)。
值得注意的是,MUX 市值只有 $40M 但其锁仓量反超 gTrade 达到 $58M,其原因在于其独特的利润分配机制,持有 $MCB 和 $MUX 并不能直接获得收益,只有质押持有 $veMUX 才可以分享平台利润,质押比率根据质押时间加权。

费用:
在费用方面,GMX 一骑绝尘,90 天累计收入 $26.6M,保持了去年以来的良好态势,熊市期间表现抢眼。但由于 GMX 70% 的费用收入要用于激励 GLP,GMX 的收入空间相对较小,过去90天收入仅为 $8M 。尽管 dYdX 交易费用不及 GMX 抢眼,仅为 $16.2M,但其费用全部归协议所有。此外,面对激烈竞争,dYdX 将 $16M 用于代币激励,盈利水平一般。
目前 dYdX 还未实现完全去中心化,未来将在V4版本中给用户分配手续费;Level 手续费位列第三,达到 $12.1M,但其中 45%用于激励流动性,20% 用于奖励质押者,近 90 天有 $12.2M 用于代币激励,所以实际上协议亏损 $5.6M;gTrade 在开平时均收取费用,40% 市价订单费用和 15% 限价订单费用将分配给 $GNS 质押者,即使手续费为 $4.4M 少于 GMX,但最后盈利超过 GMX,为 $3.7M。总之,GMX 和 dYdX手续费收入高,协议捕获费用能力强,但 gTrade 盈利能力更强。

Source:Tokenterminal (2023.8.2)

Source:Tokenterminal (2023.8.2)

根据实现原理不同,可以将市面上主流的永续合约协议分为两大类,订单簿模式(Order Book)和资金池(Liquity Pool),其中资金池又分为单一资产做为 LP,一揽子资产做为 LP、合成资产、vAMM 模式四种。

即点对点( Peer to Peer),协议通过做市商的方式提供流动性,用户和做市商互为对手方,平台撮合来匹配买卖方订单,价格由市场博弈产生。订单簿机制为大多数中心化交易所采用,流动性深度优于其他几种模式,但一定程度上具有中心化的缺点。
代表项目:dYdX。
特点:

也可以叫点对池 (Peer to Pool),通常是协议吸引 LP 组成一个资金池,用户与资金池作为对手方进行交易,价格由预言机提供。
1)单一资产做为 LP
质押者在金库中存入单一资产(多为稳定币,如 DAI)构成资金池,用户通过协议进行交易,对手方为质押者,质押者从交易者的亏损中赚取利润。
代表项目:gTrade
特点:
2)一揽子资产做为 LP
用户向一揽子资产提供流动性,不再是等比例提供两种代币(如质押价值 100 美元的 ETH 和 100 美元 USDT),而是购买一揽子资产,提供“全局流动性”。以 GMX 为例,用户直接购买并质押 GMX 协议发行的流动性代币 GLP,GLP 指数则由 ETH、WBTC、LINK、UNI、USDC 等一揽子资产的价格组成。
代表项目:GMX

Source:GMX (2023.7.20)
总结,用户通过质押 GLP 来提供全局流动性,参与 GMX 做市。
特点:
3)合成资产
合成资产,即目标资产的镜像模拟。例如,用 sUSD 去表示美元的价格,用 sGold 表示黄金价格,本质上是由预言机喂价的方式锚定其他资产价格的衍生通证,其流动性源于一个共享债务池,需要 DeFi 协议帮助用户发行,并以标准化通证形式存在于区块链上。
代表项目:Synthetix——Kwenta
该模式分为铸造和交易两部分:
第一,铸造人在协议中超额抵押某一资产,铸造合成的稳定币资产。此时,铸造人可以按照资产比例进行手续费的分成,同时按比例承担全局可变债务。
第二,交易者可以通过铸造或者场外交易获得合成资产,通过交易合成资产来做多或做空。
例如,Ellie 在 Synthetix 质押了价值 500 美元的 $SNX并铸造了 100 美元的 sUSD。假设总债务池共价值200美元,且全部为 sUSD 。此时,Ellie在 Synthetix :资产 $500 $SNX, 负债 $100 sUSD, 抵押率 500%,债务占比50%。
情况一:Ellie 看多 BTC,于是用100 美元的 sUSD 全部兑换了 sBTC(另一种合成资产),一周后,BTC价格上涨 50 %,总债务池价值为 250 美元(150 美元 sBTC 和 100 美元 sUSD),因为 Ellie 承担了 50% 的全局债务,此时,Ellie 在 Synthetix:资产 $500 $SNX, 负债 $125 sUSD,抵押率 400%,可赚取利润$150 sBTC - $125 sUSD=25 美元。同时,她也需要补充抵押物或偿还 sUSD 来提高抵押率。
情况二:Ellie 选择持有 100 美元sUSD,一周后,BTC 价格上涨 50 %,全局债务上涨到 250 美元,和情况一相同,Ellie 同样承担了 50% 即 125 美元的债务,所以亏损 $125 sUSD - $100 sUSD=25 美元。此时获利者为持有 sBTC 的用户。
通过上述例子,可以看出,这种模式的特点是:
4)AMM 模式
做市商预先存放一定数量的资产作为底仓构成交易池,不需要用户去挂单,而是使用算法“机器人”算出两个或者多个资产之间交易的实时汇率,实现不用挂单等待的“即时交易”。
5)vAMM模式
在 AMM 的基础上的创新,即虚拟自动做市商(Virtual Automated Market Maker),将流动性提供者的资金存在智能合约金库中,用户只在虚拟资产池进行交易,将资金与交易分离,有效隔绝风险。
代表项目:Perpetual Protocol
AMM 交易平台 = AMM 自动报价算法 + 流动性提供者 (LP)
vAMM 交易平台 = AMM 自动报价算法
vAMM 基本模型为:x*y=K,但 vAMM 本身没有存储真正的资产池 (K) ,K 的值由 vAMM 运营商在启动时手动设置的,可以随市场最新情况随时随意增加或减少。真实资产被存储在一个智能合约保险库(Vault)中,该保险库管理 vAMM 的所有抵押品,运营商无权力移动抵押品。
以 Perpetual Protocol 为例,其 V2 利用 Uniswap V3 作为执行层,使用聚合流动性进行做市。用户需要使用 USDC 作为抵押物,USDC 被储存在保险库里,协议根据保险库数据将更新 vAMM,vAMM 进行报价。

Source:Perpetual Protocol
总结,vAMM 只作为一种报价机制,本身并不提供流动性,其 LP 需要依赖其他协议。
特点:




dYdX 是一个非托管、去中心化的永续合约交易平台,提供超过35种资产的综合敞口,最高可达 20 倍杠杆,核心团队由来自 Coinbase 等知名加密货币公司的软件工程师组成。
虽然是去中心化交易所,但和大多数中心化交易所一样,dYdX 采用链下订单簿和链上结算的交易方式,也是运营了数年的 DeFi 协议中少有的还没有推出治理代币的项目。
dYdX 同时包含借贷、杠杆交易与永续合约三种功能。杠杆交易自带借贷功能,用户存入的资金自动组成资金池,交易时若资金不足,则自动借入并支付利息。需要注意,目前 dYdX 的杠杆交易只对大额交易的用户友好,若单笔订单小于 20 ETH,则只能选择吃单,并需要支付较高的小额订单吃单费,以弥补 Gas 成本。
dYdX 的永续合约在 Layer 1 与 Layer 2 上同时运行,Layer 2 采用 StarkWare 的二层解决方案。目前,dYdX V4 公开测试网已于 2023 年 7 月 5 日上线,计划脱离以太坊,在 Cosmos 生态开发独立区块链,以获得更高的可扩展性。
自 2017 年上线以来,dYdX 业务规模增长迅速,一直处于衍生品 DEX 的龙头地位,交易量远超其他对手。截至目前 8 月 4 日,独立用户达101,288名,USDC 存款量为 $4.7M, 波动较大,在2021年9月达到峰值$142.7M,年度累计交易量达$275.46B,增速达 26%。年度累计收取手续费 $66.99M,由于在代币激励上花费$96.5M,近365天协议为负盈利状态,净收入-$15.8M。

Source:Dune Analytics@impossiblefinance(2023.8.4)

Source:Tokenterminal(2023.8.4)



Gains Network 是一个 Polygon 和 Arbitrum 链上的去中心化杠杆交易平台,gTrade 则是该平台上的交易协议,其流动性通过 DAI 金库来提供,提供包括加密货币、大宗商品和外汇等交易对。
gTrade 核心优势就是其多重精妙的风控机制,gtrade 通过价格影响(Price Impact), 展期费用(Rollover Fee), 资金费用(Funding Fee) 三重保障来进行交易侧的风险管理。
gTrade 上线后前期一直表现平平,直到2023年 1 月 1 日, 拓展至 Arbitrum 网络后, gtrade 交易量大幅上升。目前 gtrade 市场份额 12-15% 左右,独立用户数为 15,959 名,累计交易量达到 $39.51B。


Source:Dune@shogun (2023.8.4)



GMX 是一个永续合约交易 DEX,最早部署在 BSC 上,2021 年开始在Arbitrum 上线公开版本,2022 年集成了 Avalanche 网络。
零滑点:GMX舍弃了自动做市商模型(AMM),采用预言机报价的方式。GMX 只需要将资金注入池中,用户依赖预言机报价就可以完成一笔永续合约的交易,协议会根据预言机的真实价格进行兑换,兑换过程中不存在滑点的损失费用且避免了交易引擎需要在链下匹配订单的问题。提供零滑点的现货和保证金交易。
GLP 资金池:GLP 池是一个多资产池,池子里有USDC/BTC/AVAX等主流的代币,以此支持用户做多或做多的合约需求。当用户做多比特币时则相当于向池子“租赁”比特币。反之,当用户做空比特币时则相当于向池子“租赁”稳定币。这使得 GLP 池能够为协议赚取 LP 费用,而一切的盈利将分配给 GMX 和 GLP 的质押者。
完全去中心化:GMX 交易所的数据全在链上,且无需 KYC,所有资产由智能合约保管,智能合约开源,所有运营数据也是公开透明的。
独特的产品创新和 Arbitrum 的空投预期使 GMX 飞速成长。截至 2023 年 8 月 4 日,GMX 年度累计交易量达$34.63B,近三个月,GMX 在资金池衍生品 DEX 类别市场份额占比有所下降,高峰值在2023年4月,占比达 50%。独立用户数为117,097名。近180天累计手续费收入为$81.8M,在各协议中排名第 8,甚至超越了 Pancakeswap、dYdX 等元老协议。

Source:Tokenterminal (2023.8.4)

Source:Dune@shogun (2023.8.4)



Kwenta 是基于 Synthetix 协议的衍生品交易平台,支持加密货币、外汇以及黄金和白银等商品。Kwenta 相当于 Synthetix 的前端,Synthetix 是 Kwenta 背后的流动性资金池。Kwenta 的交易员可以针 Synthetix 债务池进行交易,该债务池由 SNX 质押者提供的 sUSD 组成。
Synthetix 为其管理流动性和提供合约的底层协议,而 Kwenta 则专注于用户体验和界面设计。目前,Kwenta 提供超过42对加密货币、外汇和商品,杠杆高达 50 倍。
无限流动性和零滑点:Kwenta 采用 Synthetix 的动态债务池模型,因而所有交易标的近乎无限流动性(协议安全范围内)。另外,和 GMX 一样,Kwenta 使用预言机直接喂送指数价格充当标记价格,因此不会有价差,也就无没有所谓的滑点。
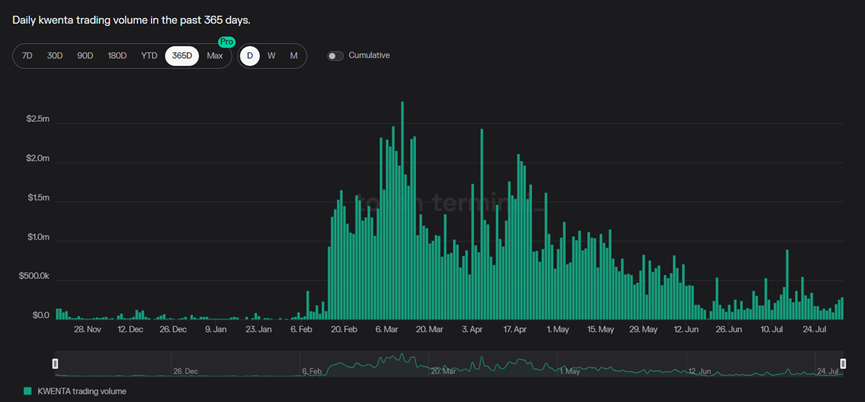
2020 年 10 月,Kwenta 在在 Optimism 公链上线,自 2023 年 2 月,业务规模开始突飞猛,最高单日交易量达到 $2.8M,年度累计交易量为 $55.21B,年度手续费收入为 $22.59M。独立用户数达 154,560 名。欧元、sBTC 和 sETH 是其主要交易标的。

Source:Tokenterminal (2023.8.4)

Source:Dune@impossiblefinance (2023.8.4)



Defi Summer 刺激了无数新生协议的涌现,也使目前永续合约 DEX 的竞争愈发激烈,无论是新老协议都在思考如何迭代创新,穷则变,变则通。面对困境,我们认为破局之路在于四点:一是如何乘以太坊升级的东风进行性能提升;二是通过聚合流动性提供市场最优价格;三是发展链上跟单交易,吸引更多用户,拓宽交易规模;四是结合传统资产,弥补期货交易所短板,满足多样化需求。


过去,许多 DEX 协议为了更低的交易成本和更高的吞吐量部署在 BSC、Solana 等 Alt Layer 1 上,但代价是牺牲了一定的安全性,如今年 5 月 BSC 链上的 Level Finance 就被攻击,损失达 100 万美元。
但随着 Layer 2 的发展,很多原生在 Alt Layer 1的项目纷纷转移到 Layer 2,如 Level Finance、GMX 都部署到了 Arbitrum。Layer 2 依托以太坊有着 Alt Layer1 不可比拟的安全性,加之升级后成本的降低和速度的提升,它将吸引到更多 DEX 协议,为 DEX 提供更优质的底层设施。

相较于 CEX,DEX 最核心的劣势有两个:交易速度慢和交易成本高。其原因是以太坊的吞吐量较低,而以太坊的升级和扩容有望彻底解决这个问题。2023 年底即将进行的坎昆升级将引入 “Blob Transaction”,预计可以节省 90% 的储存费用。这将大幅度降低链上交易的 GAS 费用,减小 DEX 的交易成本。随着未来以太坊区块添加更多的 Blob,吞吐量也将进一步提升,交易速度有望大幅提高。

dYdX 选择离开以太坊转向 Cosmos 应用链,原因是他们希望自己链上的共识层有更大的模块化,在不可能三角中为了可扩展性牺牲了一定的安全性。但随着 Optimism、zkSync 等 Layer 2 纷纷推出 Stack 方案,“不可能三角”似乎不再不可能。
以OP Stack 为例,它允许开发者构建模块化区块链,可以轻松定制以满足项目的特定需求,同时又依赖以太坊确保了安全性。Stack 方案兼顾了安全性的同时提高了以太坊的可扩展性,让 DEX 在 Layer 2 上有了更好的选择,大型的 DEX 甚至可以基于 Layer2 Stack 部署 Layer 2 应用链。

从数据上看,2022 年受到 FTX 危机影响,交易者信心严重受挫,主流中心化交易所资金外流,Defi 通证市值暴跌 72.9%,但现货聚合器并未受到波及,不降反升。以 1inch Network 为例,Q4 独立用户增长了 13%,超过了 240 万。

Source:Dune@1inch (2023.8.10)
在整体 Defi 现货市场中,聚合器交易量是 DEX 的将近 2 万倍,交易量如此的悬殊也证明了聚合器不可替代的独有的优势,反观衍生品聚合器并未出现相对成熟的产品,发展潜力巨大。值得一提的是,7月17日,规模最大的 DEX 协议 Uniswap 推出了一款可以聚合去中心化交易池流动性的协议 UniswapX。
该协议具有聚合流动性、引入第三方 Fillers 、一键跨链交易等新功能,可以为交易者提供单一流动性池所不及的最优价格。作为行业头部 DEX,Uniswap 的交易量占整体 DEX 的 65%,如此体量的现货 DEX 都往聚合器方向发展,也进一步说明衍生品 DEX 也需要向着聚合器方向前进。

和 1inch、Odos、DeFillamaSwap 等现货聚合器类似,衍生品聚合器的目标是使用其算法比较各种协议,找到最优价格和费用的交易平台,促进最有效的交易路径。
衍生品聚合器的好处有以下几点:
聚合器的难点:协议间的潜在价格差异
由于资金费率、流动性深度、多空人数等原因,同样的交易对不同协议可能存在不同的定价,对于衍生品聚合器而言,要做的不仅仅是简单的在前端界面集成流动性,重要的是如何整合平衡各个协议价差,为交易者提供一个统一的定价。
若没有统一的价格,聚合器就好比一个 Defi 网页大全,虽然收集了各个协议的价格但并没有从本质上内化整合。统一的价格才是聚合的内涵和本质,不仅可以极大提高用户体验,更能降低上手难度,最大化用户利益。至于如何磨平价差,是依靠算法还是与底层协议合作,则要看聚合器各显身手了。
总结,衍生品聚合器有效地集合了 CEX 和 DEX 的优点,如 CEX 般丝滑,如 DEX 般可信,海量流动性加高可组合性,这些都给予了它极高的发展空间,但如何统一资产价格仍存在挑战。
目前衍生品聚合器是一片汪洋蓝海,成熟的产品寥寥无几,主要协议有:Uniswap X、UniDEX、MUX、Sushiswap DEX 聚合器。


MUX 原型为 MCDEX,是一家部署在Arbitrum 上的 AMM 驱动去中心化永续合约交易所。2022年12月1日,MCDEX 正式关闭,更名为 MUX Protocol。MUX 部署在 Arbitrum、BSC、Avalanche 和 Fantom 上,机制类似 GMX,最高允许100倍杠杆,其 V2 版本增加了流动性路由(Liquity Routing),由当交易者在 MUX 上建仓时,MUX 聚合器将动态比较各协议提供的交易价格,并推荐最适合流动性深度的底层协议,最大限度地降低交易者的综合成本。
其优势在于:

Source:MUX Statistics

跟单交易(Copy Trading)也可以叫社交交易(Social Trading),即用户在平台上复制交易员或 KOL 的交易策略,这个方法多用于中心化交易所,既可以打响交易所品牌,吸引流量,又能降低用户操作成本,捕获交易机会,同时帮助带单员获得分润。
从数据上看,以 Bitget 为例,2022 年,在跟单交易和合约交易推动下,Bitget 的总交易量增长超 300% 。该平台的一键跟单交易产品吸引了超过 80,000 名交易者和超过 338,000 名跟单者,盈利交易超过 4200 万笔,这也使得 Bitget 成为在 FTX 灾难发生半年内,唯一一个实现衍生品交易逆势增长的 CEX。

Source:Nansen
链下跟单交易主要分为两种模式,第一种是聚合平台的交易展示,第二种是交易平台的一键跟单。
第一种聚合平台主打“交易+社区”的商业模式,典型例子是币Coin和雪球。这类平台通过 API 接入各大交易所数据,汇集了诸多专业交易员和 KOL的实盘数据,普通投资者可以通过该平台看到大佬们在账户上的实时操作,相较于传统的“订单截图”更为透明真实。
另外,聚合平台还打造交流社区,通过聊天广场和收益率榜单,用户可以直观地从数据上辨别真正的交易大神,并得到大佬的指点和建议。对于专业交易员和 KOL 来说,聚合平台是最好的宣传引流工具,付费订阅也可带来可观收益。对于用户来说,它则是有数据背书的权威学习社区台。对于平台而言,吸引用户打造品牌的同时也提供了另类且实用的用户教育。

Source:币Coin
第二种则是各大交易所跟单产品,典型例子为 Bitget 和 Bybit。当用户达到特定条件(通常是收益业绩和关注人数)时可以通过申请成为带单达人。带单达人选择展示自己的仓位,吸引其他用户进行跟单,并分享10%左右的跟随者的净收益。

Source:Bybit
两种模式各有利弊,聚合平台的好处在于整合了各大交易所的数据,便捷全面。并通过社区开展了另类的用户教育,增加了用户粘性。缺点在于跟单并不方便,需要接入外部数据。
交易所跟单的优点在于操作便捷,带单达人的筛选和晋级机制以及完善的风险控制也为用户的资金提供了安全保障。但缺点在于用户只能盲目地根据收益率进行跟单,对于带单人的人品口碑、交易逻辑、量化指标等全然不了解,知其然而不知其所以然,一定程度上增加了投资风险也不利于用户留存。
链上跟单交易平台则可以与聚合器联动,综合以上两种模式的优点。
目前,永续合约 DEX 包含跟单功能的项目并不多,主要协议有 Perpy Finance 和 SFTX。


Perpy 是一个基于 GMX 的链上跟单协议。任何交易员都可以在 Perpy 中创建金库,通过推特吸引跟单,金库通过智能合约直接链接到 GMX。我们可以把交易员看做是一名基金经理,他在 Perpy 上创立一个自己的基金,通过社交媒体吸引跟单者进行认购投资,作为基金经理负责操作交易并收取一定的管理费用。简而言之,交易员和跟单者是基金经理和投资者的关系,跟单者将资金交由交易员代为管理投资。
2023 年上线后, Perpy Finance 总交易量为 $50M,另一个协议 STFX 为 $7.7M,二者交易量不高,衍生品链上跟单交易赛道仍处于早起成长阶段。

2022 年传统资产全球场内期货和期权成交量连续五年创新高,涨势强劲。但目前无论是 CEX 还是 DEX,其产品大多都是加密资产,DEX 是否可以跳脱出加密货币世界,进军更广阔的传统资产衍生品市场呢?
以 gTrade 为例,8月1日,gTrade 上传统资产(大宗商品和外汇)的未平仓量为 $16M, 占总量的 42%, 峰值时传统资产的未平仓量曾达到过加密货币的 3 倍,为费用做出了相当大的贡献。但这个体量仅占传统资产衍生品交易的九牛一毛,更多的规模还在等待挖掘。
对比传统期货商品交易所和 CEX,DEX 优势在于:
面对传统资产如此广阔的对冲需求,永续合约 DEX 有机会进一步把蛋糕做大,着力开拓传统资产交易,在内部竞争中打出特定资产交易的差异化优势。DEX 不需要成为下一个币安,而是要成为第一个去中心化的芝加哥商业交易所(CME)。

去中心化永续合约交易平台之间的竞争已成红海,面对困境,代币与 LP 激励只是权宜之计,从机制上进行创新与突破才是根本之道。
去中心化交易所已有非托管、高透明度等优势,如果在此基础上能够提供和中心化交易所同等质量的用户体验和流动性,那么去中心化交易所的时代可计日而期。

[1]https://uniswap.org/whitepaper-uniswapx.pdf
[2]https://blog.uniswap.org/uniswapx-protocol
[3]https://www.shfe.com.cn/upload/20230320/1679301499457.pdf
[4]https://news.marsbit.co/20230409091626346085.html
[5]https://dune.com/hagaetc/dex-metrics
[6]https://tokeninsight.com/zh/research/analysts-pick/beginners-guide-to-crypto-derivatives-kwenta-case-study
[7]https://tokeninsight.com/zh/research/market-analysis/crypto-decentralized-derivatives-exchange-2022-q3-report?_gl=1*19w2acb*_ga*MTE4MjUzMjMyMy4xNjg5MTY2MDY0*_ga_3F9MFYLVT6*MTY4OTI1Mzk4Mi4xMC4wLjE2ODkyNTM5ODIuNjAuMC4w
[8]https://foresightnews.pro/article/detail/20783
[9]https://dune.com/leveluptrading/gtrade-gains-network-gns
[10]https://dune.com/shogun/perpetual-dexs-overview
[11]https://foresightnews.pro/article/detail/23808